在有些应用场合下,CPU只需间断性工作或对外部事件作出处理,平时处于待机状态。PIC16C5X单片机有一种节能方式,睡眠(SLEEP)方式,在这种状态中,振荡驱动器停止工作,
I/O口保持执行SLEEP指令前的状态,从而大大降低系统功耗。由于PIC16C5X单片机无中断功能,要退出睡眠方式,只有两种方法:(1)“看门狗”(WDT)溢出。
(2)在复位脚加低电平,而使芯片复位。本文采用第二种方法。在图1给出的例子中,PIC16C5X平时处于睡眠态,当任意一键按下时,将它从睡眠状态中唤醒,进行键盘处理。为便于说明,在本例中,SW1按下时,点亮,如下图所示

绿灯;当SW2按下时,红灯亮。读者可按实际需要编写处理程序,参见图2。

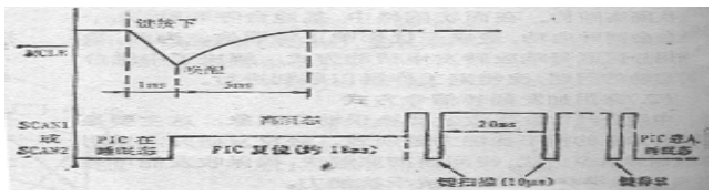
在进入睡眠态前,将键扫描输出线SCAN1和SCAN2置为低电平。这样,当进入睡眠状后,无键按下时,电容C充电充分,使PIC16C5X单片机复位脚保持着高电平。一旦有键按下,C通过电阻R2或R3放电,使C上的电压快速下降(大约1ms),从而将复位脚拉为低电平,迫使PIC16C5X退出睡眠态而进入复位。复位时,SCAN1和SCAN2自动从输出态变为输入态(高阻态),C的放电回路被阻断,VCC经电阻R1对C充电至高电平。需注意的是,RC值要选择恰当,使充放电周期小于PIC16C5X的复位时间(大约18ms)。更远远小于键按下的最小时间(大约50--100ms)。
复位结束后,在程序中,每隔20ms将SCAN1和SCAN2置低电平一次以采样键值。为避免电容放电时间过长,将拉低,再次造成复位,每次扫描即SCAN1或SCAN2为低电平的时间大约为10us。当键处理程序完成后,程序对键盘循环扫描直至键释放。然后将SCAN1和SCAN2输出置成低电平,并重新进入睡眠状态。R4-R8主要用于防止C放电而可能对芯片造成的伤害。工作时序见图3所示。
